全国咨询热线 13853677397

weixin

15T/H双级反渗透设备

发布者:山东川一水处理
产品介绍1.双级反渗透:原水(自来水、地表水、地下水)加压送至预处理系统粗过滤,再进入过滤器过滤后,通过一级高压泵加压送至一级反渗透系统,该系统产出的水再由二级高压泵加压送至二级反渗透系统,生产出
15T/H双级反渗透设备
产品介绍

15t双级反渗透设备




1.双级反渗透:

原水(自来水、地表水、地下水)加压送至预处理系统粗过滤,再进入过滤器过滤后,通过一级高压泵加压送至一级反渗透系统,该系统产出的水再由二级高压泵加压送至二级反渗透系统,生产出产品水,称为双级反渗透。

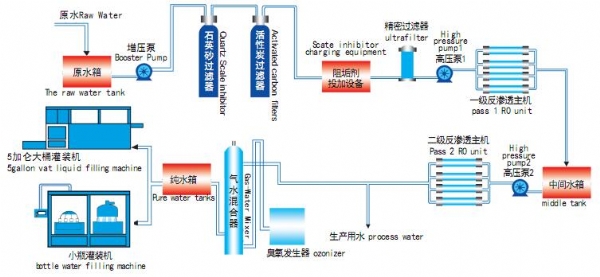
2.工艺流程图:

双级反渗透,适合电导率大于500μs/cm的水质,出水电导率1-10μs/cm。



双级反渗透工艺流程图

在线留言
    总计0页 [ ]上一页 下一页

相关案例

联系我们

销售经理: 赵明超0536-3291379  13853677397

销售经理: 冯庆香0536-3291300  15053677746

销售经理: 刘晓静0536-3297211   15163632572

销售经理: 朱立宝0536-3297536   15095212832

北厂地址: 山东省青州市北环路421号

南厂地址: 山东省青州市南环路11117号

核心产品
> 工业反渗透设备
> 净水设备
> 超纯水设备
> 水厂灌装设备
> 一体化净水设备
> 海水淡化设备
> 中水回用设备
> 农业灌溉、养殖用水设备
> 污水处理设备
> 系统规划
> 水处理设备配件
关于我们
企业简介
公司新闻
联系我们
在线留言

设备网站二维码

手机站
weixin 微信公众号
微信图片_20230325143124 抖音号:Chuanyishuichuli

客服热线

热线:13853677397

抖音

微信图片_20230325143124

微信

weixin

手机

销售经理: 赵明超  13853677397

销售经理: 冯庆香 15053677746

销售经理: 刘晓静 15163632572

销售经理: 朱立宝 15095212832